随着信息化的快速发展,大家对数据的处理性能和要求越来越高,传统的关系型数据库可能无法满足高效的存储和数据查询,时序数据库就是专门针对时间序列数据进行优化的数据库系统。
Kepware连接时序数据库--Get!
IT业
随着信息化的快速发展,大家对数据的处理性能和要求越来越高,传统的关系型数据库可能无法满足高效的存储和数据查询,时序数据库就是专门针对时间序列数据进行优化的数据库系统。
经常会有客户咨询,Kepware能不能对接时序数据库,该怎么操作?
下面我们就以InfluxDB为例介绍一下配置方式。
准备工作:
1. 安装好KEPServerEX V6.X软件
2. 使用KEPServerEX的IoT Gateway插件需服务器安装Java的32位jre运行环境
3. 安装部署好InfluxDB
4. 使用Grafana来查看数据
KEPServerEX操作设置说明:
1. 新建一个IoT Gateway的Agent,选择REST Client
2. 填写要连接的InfluxDB数据库的Host地址,例如:
http://192.168.0.48:8086/write?db=mydb
其中mydb是数据库的名字
3. 修改发布数据模板为“Advanced Template”,Message格式如下所示
|#each VALUES|testDeviceDavid,factory=shanghai |TAGNAME|=|VALUE||#unless @last||LINEFEED||/unless||/each|
testDeviceDavid为数据库中的表名
factory=shanghai为数据库加一个索引
4. 添加需要上传存储的数据点位
注意:选择的点不要有中文字符,即创建的通道、设备、标记最好不要中文字符
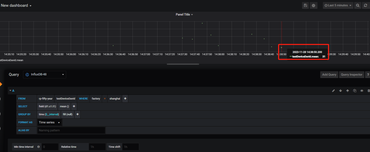
展示效果:
现在就行动起来,下载KEPServerEX V6.15版本吧!
泗博公司可提供免费的KEPServerEX云接入方案博云控体验,方便客户对现场设备进行远程管理、远程运维、报警管理等。
现在开始,就申请试用吧! 试用热线 : 400-613-9938
